Д. Д. Галанин («Наука и жизнь» №2, 1934 год)
«Наука и жизнь» №10, 2009
Современная наука имеет глубокие корни. Гораздо более глубокие, чем может показаться на первый взгляд. Журнал «Наука и жизнь», основанный в 1890 году и возобновлённый после перерыва в октябре 1934 года, помогает проследить историю развития научно-технической мысли.

Какой смысл имеет такое сочетание слов — «электронный микроскоп»? Неужели при помощи электронов можно рассмотреть или фотографировать мелкие предметы в увеличенном виде? Эта попытка заменить световые волны электронами вполне естественно вытекает из взглядов современной физики на сходство между распространением волн и потоком летящих частиц *.

Представление об электронах как отдельных частичках, могущих в пустоте двигаться с большими скоростями, было создано английскими учёными В. Круксом и Дж. Дж. Томсоном в связи с рядом опытов по прохождению электричества через крайне разреженные газы.
Крукс помещал металлическую пластинку внутри стеклянной трубки, из которой выкачивался газ, и заряжал её до большого напряжения отрицательным электричеством. Если напряжение было достаточно велико, из пластинки во все стороны перпендикулярно к её поверхности начинали исходить какие-то лучи, невидимые глазу, но заставляющие стекло трубки светиться зелёным светом. Обнаружить эти лучи было очень легко, ставя между пластинкой и стеклом какой-нибудь предмет, так как на стекле получалась тень, форма которой ясно указывала, что из пластинки по прямым линиям исходят какие-то лучи, заставляющие стекло светиться (рис. 1).
Чтобы исследовать природу этих лучей, был придуман целый ряд необычайно остроумных опытов, и удалось с полной несомненностью доказать, что эти лучи представляют собой летящие с огромной скоростью частицы электричества, названные электронами.
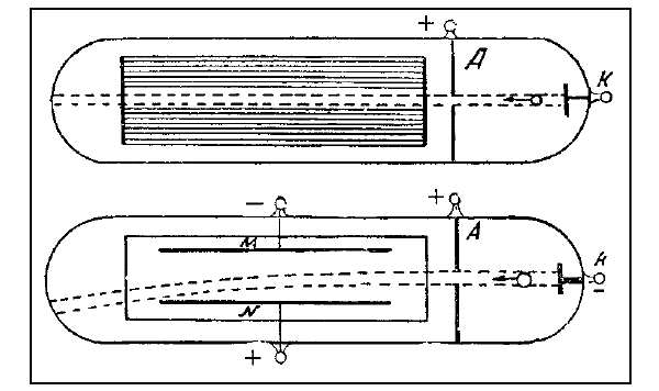
На рис. 2 схематично изображена стеклянная трубка, из которой выкачан воздух, снабжённая несколькими электродами, к которым можно подводить электрическое напряжение.

Электрод К (катод) заряжен отрицательно по отношению к пластинке А (анод) настолько сильно, что из него будут вылетать электроны. Обычно катод нагревают до высокой температуры, тогда напряжение между катодом и анодом может быть значительно меньше.
Электроны полетят от электрода к пластинке, и их скорость будет всё время возрастать; если в аноде сделано отверстие, то разогнавшиеся электроны, пролетая через отверстие, будут продолжать лететь с достигнутой скоростью по инерции прямолинейным пучком.
Если вдоль пучка расположить пластинку, покрытую веществом, светящимся от ударов электронов, то этот пучок делается видным в виде узкой светящейся полоски, указывающей путь электронов.
Статья об электронном микроскопе, написанная блестящим популяризатором науки, физиком и педагогом Дмитрием Дмитриевичем Галаниным, была опубликована в «Науке и жизни» 75 лет назад. Автор статьи не ошибся в своих предсказаниях: сейчас электронный микроскоп — вполне обычный научный прибор в арсенале физиков, химиков, биологов, благодаря которому можно увидеть отдельные молекулы и даже атомы. Более того, электронный микроскоп стал важнейшим инструментом нанотехнологий.
Вспомним некоторые важные научные вехи в развитии электронной микроскопии.
- 1897 год. Джозеф Джон Томсон открывает электрон. Нобелевская премия 1906 года.
- 1924 год. Луи де Бройль высказывает идею, что движение электрона (и других элементарных частиц) можно представить как распространение волны. Нобелевская премия 1929 года.
- 1928 год. Джордж Паджет Томсон (сын Дж. Дж. Томсона) обнаруживает дифракцию электронов, экспериментально доказав волновую природу этих частиц. Нобелевская премия 1937 года (совместно с К. Дэвиссоном).
- 1928 год. Георгий Гамов предлагает теорию туннельного перехода элементарной частицы через энергетический барьер.
- 1931 год. Немецкий инженер Райнхольд Руденберг патентует просвечивающий электронный микроскоп с электростатической фокусировкой электронов.
- 1931 год. Эрнст Руска (Нобелевская премия 1986 года) и Макс Кнолль создают прототип просвечивающего электронного микроскопа с фокусировкой магнитными линзами. В 1933 году создан прибор с разрешением выше, чем у светового микроскопа.
- 1937 год. Манфред фон Арденне изобретает растровый (сканирующий) электронный микроскоп с разрешением выше 100 нм.
- 1951 год. Чарльз Отли создаёт сканирующий электронный микроскоп с регистрацией вторичных (испускаемых исследуемой поверхностью) электронов с разрешением 50 нм, который к тому же позволяет увидеть трёхмерную структуру поверхности.
- 1965 год. Начинается промышленное производство электронных микроскопов с разрешением около 10 нм.
- 1981 год. Герд Биннинг и Генрих Рорер создают электронный туннельный микроскоп (Нобелевская премия 1986 года). В этом приборе электроны могут туннелировать между иглой зонда и поверхностью образца. По величине тока туннелирующих электронов определяют расстояние между образцом и кончиком иглы. Сканируя таким образом образец, получают рельефное изображение поверхности.
Поставим сверху и снизу от этого пучка летящих электронов две металлические пластинки и зарядим верхнюю пластинку (M) отрицательно, а нижнюю (N) положительно. Тогда электроны, отталкиваясь от верхней и притягиваясь к нижней, изогнут свой путь. Этот изгиб будет вполне похож на изгиб под влиянием силы тяжести струи воды, вытекающей из горизонтальной трубы. Величина изгиба будет зависеть от величины напряжения между пластинками M и N и от скорости электронов. Понятно, чем скорость будет больше, тем изгиб будет меньше и чем напряжение будет больше, тем больше будет и изгиб.

Придавая пластинкам соответствующую форму и меняя напряжение и скорость электронов, получают возможность управлять движением электронов. Надо только точно рассчитать, как эти пластинки будут влиять на полёт электронов. Это довольно трудная задача, но с ней легко может справиться хороший математик. То же отклонение пучка можно сделать при помощи магнитного поля.
На рис. 3 изображён опыт с электронной линзой, из которого видно, как хорошо удаётся управлять потоком летящих электронов. Из ряда отверстий с левой стороны рисунка выходят несколько расходящихся пучков электронов, дальше они проходят через так называемую электронную линзу, состоящую из заряженных пластинок. Крайние пластинки линзы заряжены отрицательно, а средняя пластинка — положительно. Пучки электронов отклоняются линзой и пересекаются совершенно так же, как лучи света, проходящие через стеклянное оптическое стекло. На среднем рисунке напряжение сделано меньше, и пучки, отклоняясь, делаются параллельными, а на нижнем рисунке (без напряжения) остаются расходящимися.
На практике оказывается гораздо удобнее пользоваться не заряженными пластинками, а катушками, создающими магнитное поле. Влияние магнитных сил на полёт электрона несколько сложнее, но, по существу, ничем не отличается от влияния электрических сил, и при помощи магнитного поля соответственно подобранной катушки, по которой проходит электрический ток, можно также построить электронную линзу.
Получив возможность построить электронную линзу, нетрудно осуществить и сложный электронный микроскоп.

С внешней стороны электронный микроскоп изображён на рис. 4. Назначение отдельных частей указано на самом рисунке.

На рис. 5 представлен снимок, сделанный электронной линзой с нагретого, покрытого окисью катода, испускающего электроны. На снимке видно, что только отдельные части катода испускают электроны. Расположение этих пятен позволяет изучать структуру слоя окиси, что представляет очень большой интерес, так как такие окисные катоды применяются для катодных радиоламп.
На рис. 6 изображён тоновой снимок решётки из тонкой проволоки, причём расстояние между проволочками равно 0,3 мм. Слева — снимок при помощи электронного микроскопа, а справа — снимок при помощи светового микроскопа. Электронный снимок во всяком случае не хуже, чем световой.
Обычный световой микроскоп не может разделить двух точек или чёрточек, если расстояние между ними меньше четверти длины световой волны. Световые волны имеют заметные размеры, и поэтому «разрешающая способность» светового микроскопа достигает не более чем 0,4 μ (мкм, 10–6 м. — Ред.), или 4000 Å (Å — ангстрем = 10–8 см). Предел «разрешающей способности» электронного микроскопа ставится длиной волны того волнового процесса, который, согласно воззрениям современной физики, окружает летящий электрон, — длиной «волн материи» Де-Бройля.

Длина волны материи зависит от скорости летящего электрона и будет тем меньше, чем больше скорость электрона. Поэтому, увеличивая скорость электронов, можно сделать «разрешающую способность» электронного микроскопа почти безграничной. Можно подсчитать, по теории Де-Бройля, что при скорости электронов 750 вольт «разрешающая способность» электронного микроскопа уже достигает 22 ангстрем, а при легко достижимой скорости 75 000 вольт она делается около 2 ангстрем, то есть приближается к размерам атома.
Первые электронные микроскопы были построены всего 2–3 года назад (в начале 1930-х годов. — Ред.), но уже сейчас при их помощи можно получать снимки тонких листочков металла, прозрачных для электронов, с увеличением в 7–12 000 раз.
Электронный микроскоп, возможно, сделается скоро таким же обычным прибором, как световой микроскоп, и трудно сейчас представить, сколь интересные результаты могут быть получены при помощи этого прибора.
* См. статью акад. А. Ф. Иоффе в № 1, 1934 г. (перепечатана в журнале «Наука и жизнь» №10, 2004 год).